Stop leaks before they become incidents

Monitor Slack, Jira, Confluence, Trello, GLPI and Microsoft Teams for accidental exposures and risky content, with instant alerts and ready-to-open tickets.

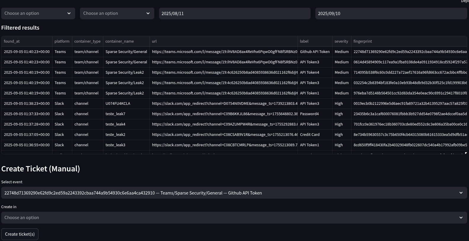
Continuous leak detection across your collaboration stack.
99.9%
Uptime
<1s
Alert latency
5min
Setup time

Product

    Executive dashboard
    Events table

    Integrations

    Connect in minutes — select what you use and start scanning.

    Pricing

    Pay-as-you-go based on users — simple and predictable.

    Billed users: 100
    US$ 300.00 /month

    US$3 per user/month. Minimum 100 users (starts at US$300/month).